- Help Center
- Media Ratings Terminal
- MRT Sections
Discovery
Apps
Overview - App Store - Mobile Apps

APP Details
Below is a list of options for further APP data, which can be found on the bottom left side:
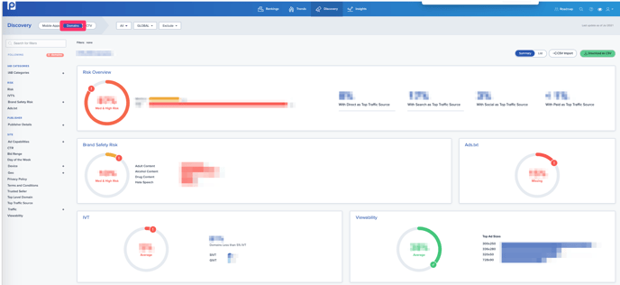
Overview - App Store - Domains

For Domains, select the option shown in the red box.
Overview - App Store - CTV
For CTV breakdown, click the red box shown above. All reports can also be downloaded from the green button shown on the right side.

